| Autor |
Beitrag |
   
Sly Wartmann
Moderator Benutzername: Sly
Nummer des Beitrags: 1055 Registriert: 10-2002
| | Veröffentlicht am Samstag, 22. November 2003 - 12:47 Uhr: |
|
Hallo zusammen. Als Moderator dieses Unterforums werd ich mal meine Schuldigkeit tun und eine für den Modellbauer sehr interessante Baureihe von Raketen vorstellen: Die tschechischen meteorologischen Raketen des Typs Sonda. Ein Freund hat mir da nämlich ein Heft besorgt, in dem die Baureihe detailliert mit Texten, Detailfotos (leider nur in Schwarzweiß), genauen Zeichnungen (jede Schraube ist eingezeichnet)und Farbschemas vorgestellt wird. Von diesen Raketen wurden-soweit mein mangelhaftes tschechisch nach Studium der Beschreibungen ergab, ab den 60er Jahren einige Varianten gebaut und eingesetzt. Zumeist handelt es sich um zweistufige Raketen mit Feststoffmotoren. Zumindest eine jedoch wurde auch einstufig benutzt. Die erreichbare Höhe soll um die 30km betragen haben. Wieso sind nun ausgerechnet diese Raketen so interessant für den Modellbauer? Ganz einfach: Die Oberstufe Sonda S2 ist 910mm lang und hat einen Durchmesser von 60mm! Die dazugehörige Unterstufe Sonda S1 ist 860mm lang und hat einen Durchmesser von 67mm. Das Original, wohlgemerkt. Welcher Maßstab sich da anbietet, dürfte klar sein, oder? Die S2 dürfte sich im Maßstab 1:1 deutlich unter 100g bauen lassen, auch die Form ist recht einfach (Kegelspitze, z.B.). Damit wäre schon ein C-Motor ausreichend. Man müßte nun rechnen, ob die Rakete sich zweistufig mit einem D in der Unterstufe noch vernünftig bewegt, aber bei dem Durchmesser sind einige Motorisierungen möglich, auch ein Cluster. Einen Timer, um die Oberstufe zu zünden, braucht man aufgrund der langen Unterstufe ohnehin. Wers größer mag: Die Rakete Sonda S10 hat ohne Unterstufe eine Länge von 3,14m, bei einem Durchmesser von 127mm. Ich gebe hier mal den einzigen deutschsprachigen (wenn man das so nennen will) Text, den das Heft enthält, auszugsweise wieder. Die Übersetzung ist etwas holperig, und obwohl im weit umfangreicheren Tschechischen Text mehrmals von meteorologischen Anwendungen gesprochen wird, wird eine derartige Nutzung der Raketen darin nicht wirklich genannt: Eine Gruppe der Schaffenden aus der Militärakademie in Brno hat im Anfang des 60-Jahres die Entwicklung des Sondierungsraketen mit den Motoren für konsistente Treibstoff gemacht. Es hat für die Sondierung in Atmosphäre bis 30 km gemacht worden. Diese Höhe für die Sondierung mit Raketen ist klein und gehört zur Obergerenze im Gebiet der Atmosphärischensondierung mit dem Ballone. Sie war vor allem mit Erzeugungs und ekonomischen Möglichkeiten beeinflüsst worden..... ....Die Entwicklungsstufen, die nach und nach gewachsen worden, stellen diese Typen vor: S1-S2 Das Modell zweistufende Rakete und die Landung des beiden Stufen mit Fallschirme für visuelle Beobachtung ohne Messgeräte. S3 Der Flugstufe für visuelle Beobachtung ohne Messgeräte. S4 Startstufe mit Landungsvorrichtung S5 Startstufe mit Landungsvorrichtung S6 Startstufe mit Landungsvorrichtung S7-S9, S10 Flugstufen mit der Unifikationskugel für die Messgeräte. ...... ...Die Entwicklung war vor allem mit den Möglichkeiten gewinnen die anwendbaren Festtreibstoffen beeingeflüsst. Die Entwicklung der Raketen SONDA, so wie sie im Jahren 1956-1966 geplant war, im Jahre 1970 beendet hatte.
 *seufz* Hier ein Foto einiger der Raketen mitsamt einem mobilen Launcher:
Es handelt sich höchstwahrscheinlich von links nach rechts um folgende Typen: Oberstufe S7; Oberstufe S3; Unterstufe S6; Unterstufe S4. Die Kombination auf dem Launcher dürfte eine Oberstufe S9 mit einer mit einer S5 Unterstufe sein. Falls jemand an den Plänen oder weiteren Details zu einzelnen Raketen der Reihe interessiert ist, meldet euch. (Beitrag nachträglich am 22., November. 2003 von Sly editiert) Gruss,Sly
|
   
Oliver Missbach
Forum-Administrator Benutzername: Oliver
Nummer des Beitrags: 3951 Registriert: 01-2000
| | Veröffentlicht am Samstag, 22. November 2003 - 17:34 Uhr: |
|
Ja, wär toll, wenn Du noch weitere Details liefern könntest! Die Sonda ist bei den tschechischen Kollegen sehr beliebt, ich habe schon diverse Sonda-Modellraketen dort gesehen. U.a. auch eine etwas größere in einem Klub bei Prag, die war schon sehr imposant. Welche Pläne hast Du davon? Irgendwo muß ich auch noch einen Plan davon rumliegen haben, ich glaube er war mal in der tschechischen modelar abgedruckt. |
   
Bernhard Maul
Neues Mitglied Benutzername: Benno
Nummer des Beitrags: 17 Registriert: 12-2002
| | Veröffentlicht am Samstag, 22. November 2003 - 17:55 Uhr: |
|
Ich wäre auch interessiert. Was ist denn eine "Unifikationskugel für die Messgeräte" ? Grüße Benno |
   
Julian Geprägs
Senior Mitglied Benutzername: Julian
Nummer des Beitrags: 334 Registriert: 03-2003
| | Veröffentlicht am Samstag, 22. November 2003 - 20:08 Uhr: |
|
Hallo Ich währe auch interessiert.Der Bericht ist super. Gruß Julian Fliegt zu Tempel 1 mit Ticket Nr:389043
|
   
Sly Wartmann
Moderator Benutzername: Sly
Nummer des Beitrags: 1057 Registriert: 10-2002
| | Veröffentlicht am Samstag, 22. November 2003 - 23:44 Uhr: |
|
Okay, der Reihe nach: Ich hab hier detailierte Zeichnungen (inkusive Farbschema und einigen (nicht besonders guten) Schwarzweißfotos von Unterstufe S1 Oberstufe S2 Oberstufe S3 (auch allein eingesetzt worden) Unterstufe S4 Unterstufe S5 Unterstufe S6 Oberstufe S7 Oberstufe S9 Oberstufe S10 Also vermutlich die gesamte Sonda-Familie. Die Pläne sind sehr detailliert und enthalten wirklich alles, selbst Finbefestigungen (die meisten sind allerdings einfach geschweißt) und Montage-oder Justierschrauben sind mit Maßangaben eingezeichnet. Ja, Oli, immerhin ist ja die S 10 alleine stolze 3,14 Meter lang, dazu dann noch die S6 Unterstufe: 1,43m. Ergibt schon was größeres. Was diese komische Kugel sein soll, weiß der Fuchs, ich vermute irgendein Behälter. Zumindest ist von aussen nichts Kugelähnliches sichtbar. Ich werd dann mal morgen die Zeichnungen der S1-S2 Kombination auf den Scanner packen, das dürfte die einzige sein, die zumindest einstufig für jedermann bau-und fliegbar ist. Wenn jemand Interesse an den Größeren hat, sagt Bescheid. Aber schon die S3 dürfte mit T1 kaum mehr zu fliegen sein, ist ja immerhin 2,30m lang. Natürlich kann man sie auch kleiner bauen, in 1:2 ergeben sich da schon Möglichkeiten.
Gruss,Sly
|
   
Julian Geprägs
Senior Mitglied Benutzername: Julian
Nummer des Beitrags: 335 Registriert: 03-2003
| | Veröffentlicht am Sonntag, 23. November 2003 - 16:14 Uhr: |
|
An den kleinen wäre ich interessiert.Die größeren sind mir im Moment zu viel. Gruß Julian Fliegt zu Tempel 1 mit Ticket Nr:389043
|
   
Sly Wartmann
Moderator Benutzername: Sly
Nummer des Beitrags: 1070 Registriert: 10-2002
| | Veröffentlicht am Dienstag, 25. November 2003 - 18:50 Uhr: |
|
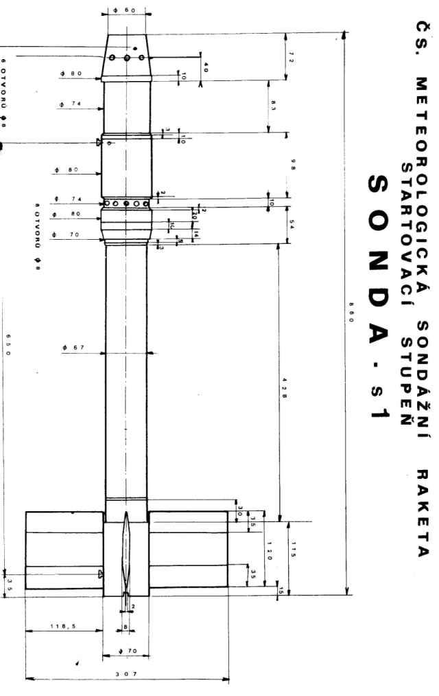
Okay, hier nunmal die Details für die S1/S2 Kombination. Sorry, daß es erst heute wird, war nicht ganz einfach, die Zeichnungen in brauchbarer Qualität auf die Forumsgröße zu schrumpfen.
Ich denke, die Bilder erklären sich selbst. Viel Spass.
Gruss,Sly
|
   
Julian Geprägs
Senior Mitglied Benutzername: Julian
Nummer des Beitrags: 339 Registriert: 03-2003
| | Veröffentlicht am Sonntag, 30. November 2003 - 13:36 Uhr: |
|
Super Pläne,Danke. Gruß Julian Fliegt zu Tempel 1 mit Ticket Nr:389043
|
   
Julian Geprägs
Senior Mitglied Benutzername: Julian
Nummer des Beitrags: 447 Registriert: 03-2003
| | Veröffentlicht am Donnerstag, 08. Januar 2004 - 20:01 Uhr: |
|
Ich hab noch ein paar Bilder gefunden:
 Gruß Julian Höre nicht auf andere-sie könnten recht haben.
|
   
Sly Wartmann
Moderator Benutzername: Sly
Nummer des Beitrags: 1165 Registriert: 10-2002
| | Veröffentlicht am Freitag, 09. Januar 2004 - 23:49 Uhr: |
|
Hallo Julian. Wo hast du die Fotos denn her? Das Farbschema ist mir völlig unbekannt, und auch der Launcher... Hast du die Fotos eventuell ein wenig größer auch? Die untere könnte zumindest der Farbe nach eine sein, aber die Flossen sind so weit nach hinten gezogen. Aber wenn es wirklich Sondas sind, sehr interessant.
Gruss,Sly
|
   
Julian Geprägs
Senior Mitglied Benutzername: Julian
Nummer des Beitrags: 455 Registriert: 03-2003
| | Veröffentlicht am Samstag, 10. Januar 2004 - 10:02 Uhr: |
|
Wo hast du die Fotos denn her? Die Fots sind von hier:http://yellowjacketsystems.com/alway/dataphoto.htm .Ziemlich weit unten.Hab keine Ahnung obs wirklich welche sind,aber es steht Sonda dran. Gruß Julian Höre nicht auf andere-sie könnten recht haben.
|
   
Sly Wartmann
Moderator Benutzername: Sly
Nummer des Beitrags: 1170 Registriert: 10-2002
| | Veröffentlicht am Samstag, 10. Januar 2004 - 21:26 Uhr: |
|
Hallo Julian. Schau dir die Fotos doch mal genauer an, an der Soda II da steht laut und deutlich Brasilien. Es sind keine tschechischen Raketen. Die Namensgleichheit scheint Zufall zu sein.
Gruss,Sly
|
   
Oliver Missbach
Forum-Administrator Benutzername: Oliver
Nummer des Beitrags: 4224 Registriert: 01-2000
| | Veröffentlicht am Sonntag, 11. Januar 2004 - 21:43 Uhr: |
|
Denke ich auch. Alle Sondas, die ich in der Tschechei gesehen habe, hatten dieses typische orang-gelbe Muster. Da sie auch schon zu "Ostblockzeiten" gefertigt wurden, denke ich nicht, daß es eine Zusammenarbeit mit Brasilien gab. |
   
Martin Muehlbauer
Moderator Benutzername: Martinm
Nummer des Beitrags: 1456 Registriert: 05-2002
| | Veröffentlicht am Sonntag, 11. Januar 2004 - 21:55 Uhr: |
|
Sondas gibts auch als Bausatz. Ich weiß aber nicht, ob das nun tschechische oder brasilianische sind... Die eine war von Blackhawk R&D und die andere von Aerospace Speciality Products. Legt mich mal nicht fest... Wer sich dafür interessiert, schaut am besten mal die Homepage von IMR-Sponsor Rockets & Things an. Da gabs diese Sondas mal. >>> http://www.rockets-things.co.uk (Beitrag nachträglich am 11., Januar. 2004 von martinm editiert) MMV #1805 (2. Vorsitzender), IMR #01002 (Kassierer & Schriftführer), www.superrocs.tk
|